BLAM Briefing
HOW MUCH??? Controlling Budgets in the SaaS Age
Tracking costs, ideally in real time, is an increasingly important consideration for operators in the era of software-as-a-service. While the ability to use high-end software tools on a pay-per-use basis is transforming the media industry in terms of accessibility and autonomy, the accompanying flexible payment model takes some getting used to for those more accustomed to paying off fixed costs over a set time. Anecdotes of ‘bill-shock’ from unexpected egress costs abound as industry players struggle to untangle the openly published but complex tiered-cost models of cloud service providers.
Finance Tracking in BLAM
Although the cost of cloud provisioned services such as storage and media processing are cited by operators as the most important costs to track, BLAM allows a completely customisable set of parameters to be set. The cost management module in BLAM (BLAM Finance) has been designed-in from the outset and, as with all BLAM components, it provides for a high degree of configurability.
BLAM tracks fixed and variable costs based on transactions. Transaction units are entirely customisable, but most cloud transactions are calibrated as time (seconds) or size (bytes). Rates can then be manually set or applied to transactions dynamically through a service API. Calculating costs is then as simple as multiplying the rate by transaction units (which are tracked within a BLAM Workflows BLidget). Tracking transaction units at the BLidget level means that BLAM records data at the most granular level possible enabling, if required, the total cost of managing a single asset to be surfaced.
The CostTracker API also allows for 3rd party systems to record transactions against an organisation, production, project or asset, enabling BLAM to aggregate an extensive range of costs.
Attributing Cost
In the real world the cost of a single asset is interesting, but cost aggregation and reporting is necessary. Costs tracked by BLAM may be attributed to cost centres or campaigns each of which has a different use case. Cost centres are designed to map to business structure with any transaction being attributed to only a single cost centre. A campaign is more flexible and supports many to many relationships so that a single incurred cost may be attributed to multiple campaigns. This is used to ascribe shared or overhead costs to multiple organisations, projects or productions.
For production companies this means that any fixed costs (such as infrastructure, staffing or even the BLAM itself) can be tracked and attributed to specific projects or productions. Service providers can provide real-time cost information to their customers for transparency and the data can be exported as a periodic report or live data connector to billing systems.
Workflow Based Cost Control
BLAM Workflows can raise alerts based on the forecast expense of running a workflow and automatically seek authorisation from an operational supervisor if required – handy before a 4k HDR feature is restored from deep archive so a single frame screen grab can be captured for a hero image.
Management Information
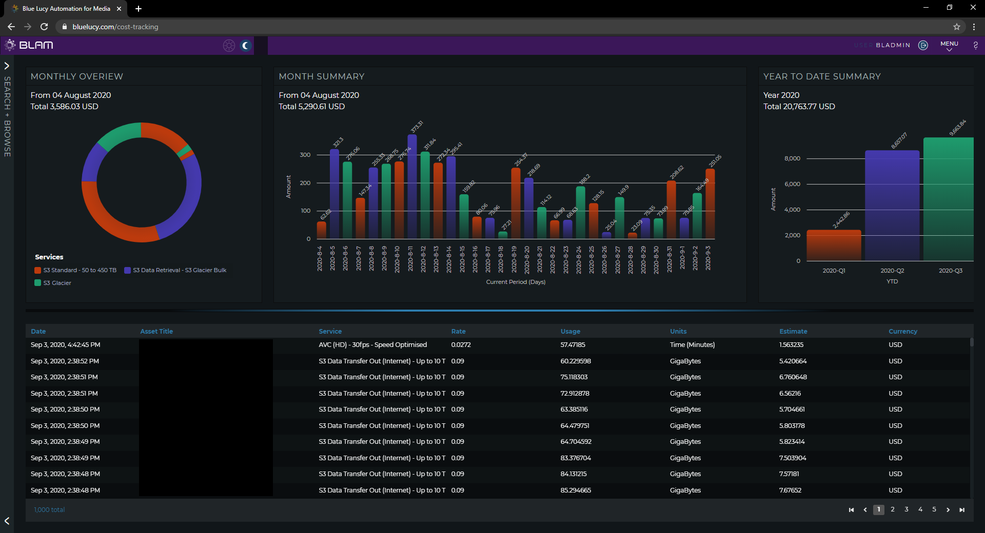
Visualisation is important to supervisors and managers so the BLAM Finance module has its own dashboard which provides data and charts covering the current period cost, distribution of costs per tracked service and year-to-date aggregate summary. The data may also be displayed on the main BLAM dashboard. BLAM natively supports bi-direction links to finance and ERP systems with BLAM providing unprecedented precision for the production, management and content delivery costs.

The configurable Finance dashboard provides an ‘at a glance’ graphical as well as a itemised view on tracked costs and revenue. The Finance dashboard provides a real time P&L view of an operation!
BLAM Finance provides visibility to managers enabling informed decision making from production commissioning right through to consumer delivery.
By Julian Wright
Share this story
Share on X Share on Linkedin Share via email